
Uptime Monitoring, Made Simple!
So many business owners are obsessed with site speed and getting a 100 score in Google PageSpeed Insights but almost nobody talks about reliability or uptime.
Downtime means zero speed, your website might as well not exist.
When your site is down, every single second costs you money in lost sales, frustrated customers, and damaged reputation. Not to mention lost Google rankings, damage to SEO and loss of exposure in ChatGPT & other AI search tools
Uptime monitoring is like cheap insurance: for the price of a cheap lunch or the cost of a few clicks in Google Ads, you get peace of mind knowing you’ll be alerted the moment your site goes offline or has issues.
Even better, Simple Uptime shines a spotlight on unreliable and overloaded web hosting, helping you uncover hidden issues, that are costing you money right now, that would otherwise go unnoticed.
For small businesses where every lead and every sale matters, uptime monitoring isn’t a luxury, it’s a necessity.
Get started with SimpleUptime for just $9 per month.

Features & Benefits
Track Your Site, Domain, Server Stats & More!
Downtime can be caused for a variety of reasons, with Simple Uptime you can monitor all the key areas of your website and hosting environment with ease.

Website Uptime Monitoring
Track your sites from multiple locations with ease.

DNS Change Monitoring
Get notified of DNS record changes with the ability to fine tune the type of records you want monitored.

Domain Name Monitoring
Your domain name is the foundation on which your online presence and SEO is built on. Get alerted to upcoming domain renewals and expiry as well as SSL certificate renewals.

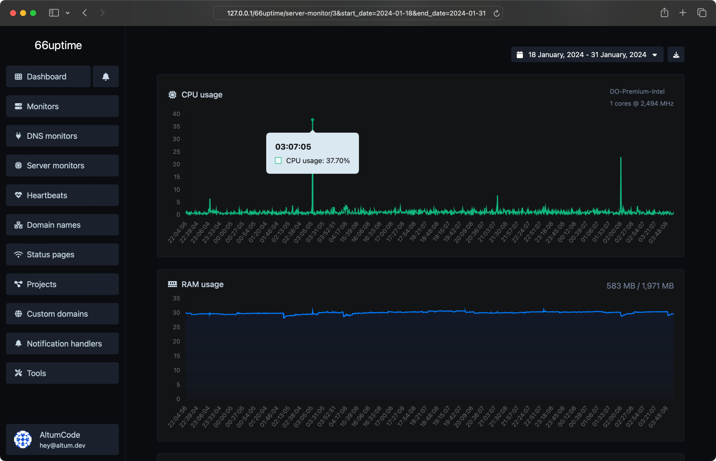
Server Monitoring
Keep close tabs on your Linux servers with CPU, load, RAM & disk usage monitoring.

Heartbeat & CRON Monitoring
Keep track of server CRON jobs and ensure they’re running correctly.
Built for business
We built Simple Uptime for businesses, marketers, marketing managers and agencies.
Simple Uptime has been built to be as simple as possible while still providing a very powerful and capable toolset without unnecessary complexity.

Fast Onboarding
Sign up and get setup in less than 5 minutes

Powerful Alerting
Alert via Slack, Discord, Email, X/Twitter, Webhooks, Telegram, Phone, SMS and Whatsapp

Manage multiple sites or projects easily
With the inbuilt “projects” functionality, you can easily manage a large number of sites belonging to different customers or projects

Whitelabel Status Pages
Our powerful status pages can be white-labelled to remove all Simple Uptime branding.

Used on THOUSANDS of sites
Used on thousands of websites
Simple Uptime was built by the team behind WPSpeedFix.com, a specialist site speed & technical SEO agency. At WPSpeedFix we’ve worked with over 5000 businesses since we started and built the tool specifically to help us and our customers better manage and monitor their websites.
From Small Business to Big Business
Pricing Plans
Pricing for SimpleUptime starts from $9/month (or $99/year) and we offer options covering the essentials, through to small business and big agencies managing thousands of sites.
Pay by Credit Card (Stripe) or PayPal
$9
/Month or $99/Year
Essentials
Cheap, easy & effective insurance against downtime and performance issues
$19
/Month or $190/Year
Small Business
For small businesses with active SEO and PPC Campaigns that need more proactive monitoring
$29
/Month or $290/Year
Marketer – Most Popular Plan
For freelancers and marketers managing a handful of client sites
$99
/Month or $990/Year
Small Agency
For small agencies managing a number of sites and aggressive marketing campaigns
$249
/Month or $2490/Year
Bigger Agency
For bigger agencies managing more sites and clients or where you want to monitor a large number of pages
$ Custom
Custom
Need more? Contact Us for custom pricing. We can customize a plan to suit your specific requirements
FAQ – Frequently Asked Questions
If you have a question before getting started, email us at [email protected]
How does SimpleUptime work?
SimpleUptime monitors your sites by sending requests to them and checking from multiple locations around the world. If a monitor detects downtime it crosschecks with another location to confirm that the outage is genuine and if so marks the site as offline and fires the notification.
Why is checking from multiple locations important?
Multiple locations are important because the internet frequently has routing issues or temporary connectivity problems so a single monitoring location may not be able to connect to your website for brief periods of time OR a firewall or security system could be blocking a single monitoring location. By checking from multiple locations we solve this issue and avoid false positives.
What payment methods do you accept?
We accept PayPal and Visa, MasterCard and Amex (processed by Stripe)
How do I cancel my subscription?
To cancel, log into your account and goto the menu in the bottom left hand corner -> Plan -> Delete Account
How do I get support?
To get support, email [email protected]
Many online marketing and SEO campaigns suffer and under-perform because of downtime and unreliable hosting.
Uptime monitoring is like cheap insurance: for the price of a cheap lunch, you get peace of mind knowing you’ll be alerted the moment your site goes offline or has reliability issues. Get started today from just $9 per month.